Proven & Simple: Is still the go-to for all my WAN 2.1 trainings, especially with Kvento's easy-to-use GUI.
Outdated for 2.2: The GUI has not been updated to handle the new training requirements of WAN 2.2, unfortunately.
So I made a new GUI specifically for WAN 2.2:
RUN the Accelerate config command on the GUI itself (only once after installation)
Quality of Life: Automatically saves settings, lets you manage presets, provides helpful tooltips on all settings when hovering with the cursor, and organizes outputs into subfolders. You can even generate the training command to copy, share settings without running it.
Manually save and load presets as well
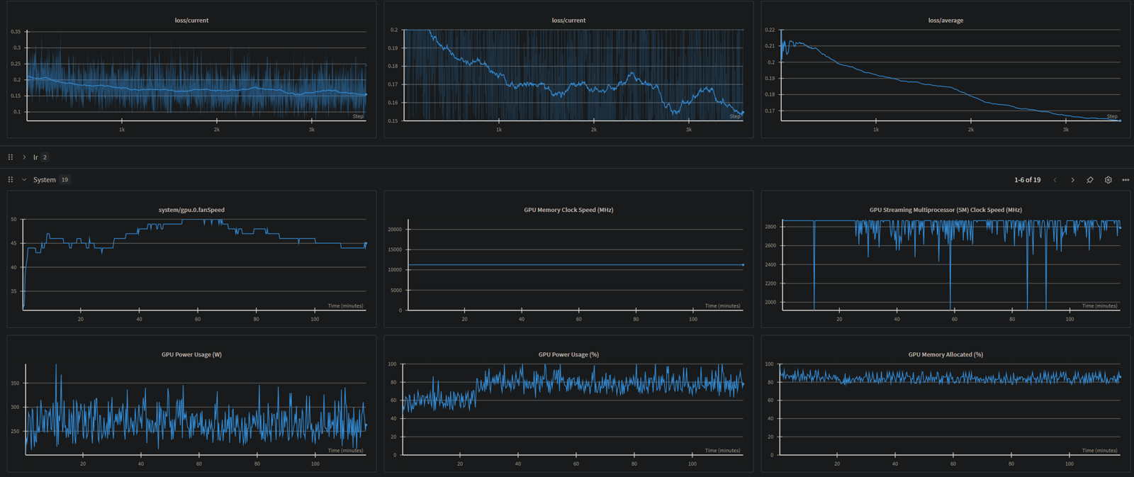
Integrated Monitoring: Features a simple, built-in loss graph and VRAM/peak usage, while still supporting wandb. *As long as you register your API token "wandb login <YOUR_API_KEY>"
The dataset .toml is very simple to configure (same as wan 2.1)
Flexible Training: Train the high, the low noise model independantly or both sequencially (one then the other), or in parallel without DiT offloading (needs aloot of vram + blocks swaps deactivated).
Train I2V: thought untested, but should be the same (Ticking the I2V checkbox will just add the --i2v flag, you still have to set the right timesteps)

The fork link : https://github.com/PGCRT/musubi-tuner_Wan2.2_GUI/tree/main






